可視化はGrafanaでって言ったよね
Munin/Cacti/RRDtool、Zabbix、Grafanaといった可視化ツールがある中で、アイコン以外は好みのGrafanaを選んだ。
更新履歴 見出しにジャンプ
| 日時 | 変更内容 |
|---|---|
| 2025-02-25 |
|
| 2025-08-26 |
|
Loki 見出しにジャンプ
Grafanaは主に可視化のみ担当し、裏にデータソースがあって初めて機能する。Grafanaが参照するデータソースには、時系列データベースのLokiを使用した。
Lokiは、下記のユースケースを満たしていた。
- ネットワーク機器からのsyslog -> Promtail
- RFC3164ですらないsyslog -> rsyslog
- Journald -> Promtail
- アプリケーションからのPOST -> Loki HTTP API
- アプリケーションサーバにGET -> cURL & Loki HTTP API
使っていく中で、数値型の扱いや表示速度が気になった。前者はLogQLやTransform dataで対処した。後者はパフォーマンスチューニングで改善した上、Prometheusではもっとよくないと聞く[要出典]ので、技術選定としては外してなさそうだ。
この項ではLokiへの送信をセットアップする方法について触れる。クエリ方法は、Grafana PanelやAlert rulesで解説する。
20分で完全に理解するGrafanaダッシュボード - Speaker Deck
Grafana Lokiでイベントネットワーク監視をやって見た話 - Speaker Deck
インストール 見出しにジャンプ
Install Grafana Loki locally | Grafana Loki documentation
[grafana]
name=grafana
baseurl=https://rpm.grafana.com
repo_gpgcheck=1
enabled=1
gpgcheck=1
gpgkey=https://rpm.grafana.com/gpg.key
sslverify=1
sslcacert=/etc/pki/tls/certs/ca-bundle.crt
dnf install loki
systemctl start loki
systemctl enable loki
systemctl status loki
config.yml 見出しにジャンプ
auth_enabled: false
server:
http_listen_port: 3100
grpc_listen_port: 9096
- log_level: debug
+ log_level: info
common:
instance_addr: 127.0.0.1
- path_prefix: /tmp/loki
+ path_prefix: /var/lib/loki
storage:
filesystem:
- chunks_directory: /tmp/loki/chunks
+ chunks_directory: /var/lib/loki/chunks
- rules_directory: /tmp/loki/rules
+ rules_directory: /var/lib/loki/rules
+ limits_config:
+ discover_log_levels: false
+ reject_old_samples: false
+ reject_old_samples_max_age: 43800h
+ max_query_length: 43800h
+ deletion_mode: filter-and-delete
+ max_query_series: 10000
+ max_entries_limit_per_query: 10000
+ tsdb_max_query_parallelism: 32
+ split_queries_by_interval: 24h
+ ingester:
+ max_chunk_age: 43800h
+ chunk_encoding: zstd
+ compactor:
+ retention_enabled: false
+ delete_request_store: filesystem
+ querier:
+ max_concurrent: 8
auth_enabled: false認証をかけないフルトラスト仕様。ネットワーク側のファイアウォールで保護するので差し当たって必要なかった。log_level: infojournalctl -u lokiの可読性/var/lib/lokiデフォルトの/tmpはOS再起動でデータが消える
Default location 2 by KanishkaVerma054 · Pull Request #7792 · grafana/loki
sudo mkdir -pv /var/lib/loki && sudo chown -R loki:loki /var/lib/loki
discover_log_levels: falsedeected_level。syslogにはseverityが、Unboundにはlevelがあるので不要。
limits_config Grafana Loki configuration parameters | Grafana Loki documentationmax_chunk_age: 43800hreject_old_samples_max_age: 43800h5年前までのデータを取り込む際の回避策
Allow historical logs import, bypass "entry too far behind" · Issue #4914 · grafana/loki
1 errors like: entry for stream '{msm_id="48790235", service_name="unknown_service"}' has timestamp too old:
| 2024-04-25T14:35:57Z, oldest acceptable timestamp is: 2024-10-16T09:29:28Z; 1 errors like: entry for stream
| '{msm_id="48790235", service_name="unknown_service"}' has timestamp too old: 2024-02-16T20:35:58Z, oldest
| acceptable timestamp is: 2024-10-16T09:29:28Z; 1 errors like: entry for stream '{msm_id="48790235",
| service_name="unknown_service"}' has timestamp too old: 2023-07-16T06:35:57Z, oldest acceptable timestamp is:
| 2024-10-16T09:29:28Z; 1 errors like: entry for stream '{msm_id="48790235", service_name="unknown_service"}'
| has timestamp too old: 2023-05-25T08:35:59Z, oldest acceptable timestamp is: 2024-10-16T09:29:28Z;
max_query_length: 43800h5年前までのデータをクエリできるようにする The query time range exceeds the limit · Issue #4509 · grafana/loki
the query time range exceeds the limit (query length: 8784h0m0s, limit: 30d1h)
retention_enabled: truedeletion_mode: filter-and-delete特定のログを削除する機能。
Log entry deletion | Grafana Loki documentation
404 Page Not Found HTTP API · Issue #10268 · grafana/loki
ただし現時点では任意のタイミングで削除は行えない(そして同じ名前で追加もできない?)ようだ。
Log deletion does not work · Issue #11926 · grafana/lokimax_query_series
maximum of series (500) reached for a single query · Issue #3045 · grafana/lokimax_entries_limit_per_queryGrafanaのData sources > loki > Queries > Maximum linesの実際の上限
max entries limit per query exceeded, limit > max_entries_limit_per_query (100001 > 10000)
tsdb_max_query_parallelismsplit_queries_by_intervalmax_concurrentchunk_encodingRIPE AtlasやCO2計のような、エントリの多いグラフをスムーズに表示できるようパフォーマンスチューニング
How to improve query performance in Grafana Loki
Loki HTTP API 見出しにジャンプ
Loki HTTP APIを使用すると、HTTPリクエストでログの追加や削除を行える。
Loki HTTP API | Grafana Loki documentation
特定のログを削除 見出しにジャンプ
curl -g -X POST "http://loki.nuc.home.arpa:3100/loki/api/v1/delete?query={oura=\"daily_readiness\"}&start=1591616227" -H "X-Scope-OrgID: 1"
epoch_time=$(date +%s)
curl -g -X POST "http://loki.nuc.home.arpa:3100/loki/api/v1/delete?query={oura=\"daily_readiness\"}&start=1500000000&end=${epoch_time}" -H "X-Scope-OrgID: 1"
RIPE Atlas 見出しにジャンプ
RIPE Atlas公式のダッシュボードは、IdPが厳しいためOTPを何度も聞かれる。NGN区間の監視に使えるNTPが可視化ができず、地球の裏側とあって動作が遅い。
Prometheus ExporterはあるようだがLokiにはない。といってもRIPE AtlasのAPIを叩いて加工して投げるだけなのでそう難しくはなかった。
nyanshiba/atlas-wont-let-me-rest: 休ませて
Oura 見出しにジャンプ
Oura API <-- 443/tcp -- Loki <-- 3100/tcp -- Grafana
Oura Ringには、アプリのほかに高機能なWebダッシュボードが用意されているので、改めてGrafanaに出す必要性は薄い。
しかし同期の不具合でデータが消失したことがあったため、何らかのバックアップが必要と考えた。そのついでにGrafanaに出すことにした。
Oura API v2
grafanaconf/loki/oura-exporter.ps1 at main · nyanshiba/grafanaconf
- これまでのログをLokiに送信
./oura-exporter.ps1 -Api "https://api.ouraring.com/v2/usercollection/daily_readiness?start_date=2021-01-01&end_date=2025-01-01" "-IncludeData temperature_deviation,temperature_trend_deviation"
./oura-exporter.ps1 -Api "https://api.ouraring.com/v2/usercollection/daily_spo2?start_date=2021-01-01&end_date=2025-01-01" -IncludeData average
- 毎日最新の結果を送信
15 20 * * * /usr/bin/pwsh /home/user/oura-exporter.ps1 15 21 * * * /usr/bin/pwsh /home/user/oura-exporter.ps1 -Api https://api.ouraring.com/v2/usercollection/daily_spo2 -IncludeData average
CO2 見出しにジャンプ
Sensor -- BLE --> Bash -- 3100/tcp --> Loki <-- 3100/tcp -- Grafana
CO2値に変化があれば、CO2, 温度, 湿度をLokiへ送るシェルスクリプトを作成した。
grafanaconf/loki/as1s-beacon-scanner.sh at main · nyanshiba/grafanaconf
コードベースはWebhookした時のものを流用する。同じくBluezのセットアップが必要だ。
3密見える化センサのCO2値をプッシュ通知する - 俺の外付けHDD
- OS起動時に実行
@reboot /bin/bash /home/user/as1s-beacon-scanner.sh
Minecraft 見出しにジャンプ
Minecraft(俗に言うJava Editionで、Bedrock Editionではない)バージョン1.16から、MBeanでMSPT(Milliseconds per tick)情報をモニタリングできるようになった。
MINECRAFT JAVA 版スナップショット 20W16A | Minecraft
- enable-jmx-monitoring=false
+ enable-jmx-monitoring=true
25565/tcp宛に適当(テキトー)なパケット送ったらプレイヤー数は取得できるみたいだが、独自プロトコルのJMXをHTTPで取得するには、案内があるように古くはJConsoleやJMX RMIがあるがOracleに一礼しなければならないのでパス。ナウいCryostatは今回の目的には豪勢すぎた。
OpenJDKで使えるパフォーマンス分析と障害診断ツール #Java - Qiita
JMXを使用したCoherenceの管理方法
コンテナ時代における最新のJava&JVM監視 - #chiroito ’s blog
lucko/sparkをruscalworld/fabric-exporterで参照する手もあるが、Modの性質上バージョン依存が強かった。
JVM引数に含めるだけで立ち上がるJolokiaを使用し、Loki HTTP APIを使ってGrafanaに表示することにした。
[Jolokia 10.0.6.25] <-||- 8778/tcp -- [cURL 10.0.5.14] -- 3100/tcp -||-> [Loki 10.0.7.31] <-- 3100/tcp -- [Grafana 10.0.7.30]
- Minecraftサーバ起動時に、Jolokiaを動かす
Jolokia – Download
Agents :: Jolokia
java -javaagent:jolokia-agent-jvm-2.1.1-javaagent.jar=port=8778,host=10.0.6.52 -jar server.jar
# I> No access restrictor found, access to any MBean is allowed
# Jolokia: Agent started with URL http://127.0.0.1:8778/jolokia/
# Starting net.minecraft.server.Main
# ...
# [23:24:30] [Server thread/INFO]: JMX monitoring enabled
- JolokiaにMSPTをクエリする
curl http://mc.nuc.home.arpa:8778/jolokia/read/net.minecraft.server:type=Server | jq
# {
# "request": {
# "mbean": "net.minecraft.server:type=Server",
# "type": "read"
# },
# "value": {
# "tickTimes": [
# 193997,
# 182127,
# ...
# 183866
# ],
# "averageTickTime": 0.17905137
# },
# "status": 200,
# "timestamp": 1730207181
# }
* * * * * /bin/bash /home/user/mspt-exporter.sh mc.nuc.home.arpa:8778
sFlow 見出しにジャンプ
NEC IX側でフローサンプルを送信する設定をしたが、トラフィックの可視化機能がない。Grafanaで可視化するため、フローサンプルをLokiに送信する術を考えた。
sFlow6343/udpパケットをキャプチャすると、1パケットに複数のFlow sampleが入ってたりして扱いが面倒と分かった。そこで、Lokiで使用実績のあるcloudflare/goflowに整ったJsonで吐いてもらった。
カウンタサンプルsflow_245.sampletype == 2に対応したくば、tsharkなりPull Request #24を取り込んだnetsampler/goflow2を使うとよいだろう。
Netflow or/and pipeline (cisco logs) · Issue #1136 · grafana/loki
これをLoki HTTP APIで送信するシェルスクリプトを動かす。
grafanaconf/loki/sflow-collector.sh at main · nyanshiba/grafanaconf
-
IX側の設定
sflow-collector.shでは、Mbps算出用のFactorをGrafanaに設定しやすいようにsampling_rate * 8 / 100しているので、sflow sampling-rateは0.08で割り切れる値にしてほしい。 -
cloudflare/goflowのインストール
dnf install jq https://github.com/cloudflare/goflow/releases/download/v3.4.2/goflow-3.4.2-1.x86_64.rpm
# 使い方
goflow -kafka=false -logfmt=json -nf=false
# goflow2 -listen="sflow://:6343"
- sflow-collector.shの設定
loki_url環境に合わせるif_wan上下およびVLAN間トラフィックを識別するために、WANのIN側にあたるdevice名を指定 1: GigaEthernet0
3: GigaEthernet2
1073741823: IXの自生成パケット(0x3FFFFFFF)
1073742080: ブロードキャスト
cf. 2.51.1.2 カウンタサンプル IX2000/IX3000シリーズ 機能説明書ip4_suffix_regexip6_suffix_regexラベルsrc_addr,dst_addrに含まれる、if_wan側以外のアドレスを加工する正規表現。冗長なPrefixや、プライバシー目的でSuffixを削ったりなど。
- 起動時に実行
@reboot /bin/bash /home/user/sflow-collector.sh
unbound-control 見出しにジャンプ
高機能なフルリゾルバ・DNSフォワーダソフトウェアであるUnboundでは、応答コードやキャッシュヒット数、クエリタイプの統計を取れる。おあつらえ向きにunbound-control stats実行時にカウンタをリセットする仕様だ。
NLnet Labs Documentation - Unbound - Howto Statistics
Unboundでお手軽DNSシンクホール - 俺の外付けHDD
- 統計を確認
unbound-control stats_noreset
# 20分以上蓄積した統計をリセット
unbound-control stats
*/20 * * * * /bin/bash /home/user/unbound-stats.sh
Promtail 見出しにジャンプ
インストール 見出しにジャンプ
dnf install promtail
systemctl start promtail
systemctl enable promtail
systemctl status promtail
syslog 見出しにジャンプ
Grafana Labsの推奨は、syslog-ngやrsyslogをPromtailに前段に置く構成だ。しかし、syslogという単純なプロトコルのために依存関係を増やしたくなかった。
See recommended output configurations for syslog-ng and rsyslog. Both configurations enable IETF Syslog with octet-counting.
syslog Configure Promtail | Grafana Loki documentation
ところがPromtailへのアツいプルリクのお陰で、RFC 3141形式のsyslogに対応した。
feat(promtail): Support of RFC3164 aka BSD Syslog by catap · Pull Request #12810 · grafana/loki
Grafana Alloyは執筆時点では対応していなかった。
Support RFC3164 syslog entries by sushain97 · Pull Request #1556 · grafana/alloy
IX2215 -- 514/udp -> nftables -------------------------- 3164/udp -> Promtail -- 3100/tcp -> Loki <- 3100/tcp -- Grafana
IAP325 -- 514/udp -> nftables -------------------------- 3165/udp -> Promtail -- 3100/tcp -> Loki <- 3100/tcp -- Grafana
WLX212 -- 514/udp -> nftables -- 10514/udp -> rsyslog -- 3164/udp -> Promtail -- 3100/tcp -> Loki <- 3100/tcp -- Grafana
grafanaconf/promtail/config.yml at main · nyanshiba/grafanaconf
Example Syslog Config Configure Promtail | Grafana Loki documentation
NEC UNIVERGE IX 見出しにジャンプ
scrape_configs:
- job_name: syslog3164
syslog:
listen_address: 0.0.0.0:3164
listen_protocol: udp
syslog_format: "rfc3164"
label_structured_data: false
labels:
job: "syslog"
listen_address: 0.0.0.0:3164listen_protocol: udpPromtailやGrafana Alloyは特権ポート514/udpで直接Listenできないため、3164/udpでListen。journalctl -u promtail -r # promtail[5126]: level=error ts=2024-10-16T08:56:45.528678076Z caller=main.go:169 msg="error creating promtail" error="failed to make syslog target manager: error setting up syslog target: listen tcp 0.0.0.0:514: bind: permission denied"代わりにnftablesでDNATして対応。
nftablesをインストールdnf install nftables systemctl enable nftables systemctl start nftables systemctl status nftablestable ip nat { chain prerouting { type nat hook prerouting priority filter; policy accept; udp dport 514 redirect to :3164 } }適用systemctl restart nftables
2.4. nftables を使用した NAT の設定 | Red Hat Product Documentationsyslog_format: "rfc3164"NEC製ルータ IX2215のsyslogはRFC 3164形式。ただし、Promtailが解釈するにはタイムスタンプを付けるように設定が必要。
cf. 14.1 関連 RFC 一覧 IX2000/IX3000シリーズ 機能説明書
loki/clients/pkg/promtail/scrapeconfig/scrapeconfig.go at main · grafana/loki
前述の通り、下記エラーに対処できるのはPromtailのみ。journalctl -u alloy -r # alloy[507]: ts=2024-10-16T13:38:19.522160808Z level=warn msg="error parsing syslog stream" component_path=/ component_id=loki.source.syslog.local err="expecting a version value in the range 1-999 [col 5]" journalctl -u promtail -r # promtail[281]: level=warn ts=2024-10-16T09:59:25.405611089Z caller=syslogtarget.go:110 msg="error parsing syslog stream" err="expecting a version value in the range 1-999 [col 5]"
pipeline_stages:
- match:
selector: '{app_name="NAT", proc_id="061"}'
stages:
- regex:
expression: '^inbound.+?(?P<ip>[\d.]+).*'
- match:
selector: '{app_name="FLT", proc_id="008"}'
stages:
- drop:
expression: ':443\s>'
- regex:
expression: '^BLOCK.+?\[(?P<ip>[\w:]+).*'
- geoip:
db: /usr/share/GeoIP/GeoLite2-City.mmdb
source: ip
db_type: city
- labeldrop:
- geoip_city_name
- geoip_continent_code
- geoip_continent_name
- geoip_postal_code
- geoip_subdivision_code
- geoip_subdivision_name
- geoip_timezone
geoipGrafanaのBar chartで国別のサイバー攻撃数を、Geomapで地図上に攻撃元をプロットできる。
geoip | Grafana Loki documentation
Create GeoIP dashboards in Grafana from iptables logs | by bossm8 | Medium- NEC IXのNAT.061のログから、
expression: '^inbound.+?(?P<ip>[\d.]+).*'を使用して攻撃元のIPv4アドレスを抽出。
シングルクオートで囲わないと下記のようなエラーになる。
Unable to parse config: /etc/promtail/config.yml: yaml: line 27: found unknown escape charactor
regex | Grafana Loki documentation- FLT.008のログから、
expression: '^BLOCK.+?\[(?P<ip>[\w:]+).*'で攻撃元のIPv6アドレスを抽出する。
IPv4 NAPTでは、ファイアウォールの役割を果たすのはACLでなくNAPT(Endpoint Independent Mappingへの攻撃を除く)のため、FLTに攻撃元は載らない。expression: ':443\s>'SPIのタイマを超えた、既知のIN方向のパケットを除外する。FastlyやAzureが目立つ。
db: /usr/share/GeoIP/GeoLite2-City.mmdbGeoIPデータベースには、MaxMind GeoLite2を使用した。
Sign Upし、座標はCountryに含まれないためGeoLite2-City.mmdbの方をダウンロード。
GeoLite2 Free Geolocation Data | MaxMind Developer Portallabeldrop特にGrafanaのLogsでUnique labelsが多いと邪魔なので、不要なラベルを剥がす。
- NEC IXのNAT.061のログから、
relabel_configs:
- source_labels: ['__syslog_connection_ip_address']
target_label: 'ip_address'
- source_labels: ['__syslog_message_severity']
target_label: 'severity'
- source_labels: ['__syslog_message_hostname']
target_label: 'hostname'
- source_labels: ['__syslog_message_app_name']
target_label: 'app_name'
- source_labels: ['__syslog_message_proc_id']
target_label: 'proc_id'
relabel_configsで長いラベルを改名する。target_labelはGrafanaのUnique labelsに対応している。NAT.061 inbound packet dropped, PROTOCOL SOURCE > DESTINATION, INTERFACE- __syslog_connection_ip_address: syslogの送信元インタフェース
インタフェースアドレス設定 — IX-R/IX-V コマンドリファレンス 1.2.15 ドキュメント - __syslog_message_severity:
INFO - __syslog_message_facility:
local0
syslog のファシリティの設定 - syslog — IX-R/IX-V コマンドリファレンス 1.2.15 ドキュメント - __syslog_message_app_name:
NAT - __syslog_message_proc_id:
061
- __syslog_connection_ip_address: syslogの送信元インタフェース
Aruba Instant AP 見出しにジャンプ
- job_name: iap
syslog:
listen_address: 0.0.0.0:3165
listen_protocol: udp
syslog_format: "rfc3164"
label_structured_data: false
labels:
job: "syslog"
- NEC IXとは処理内容が異なるため、Listenポートを分けている。
table ip nat { chain prerouting { type nat hook prerouting priority filter; policy accept; + ip saddr 10.0.0.32 udp dport 514 redirect to :3165 udp dport 514 redirect to :3164 } }
pipeline_stages:
- drop:
expression: 'awc_init_connection|PAPI_Send'
- regex:
expression: '^[\d+.]+\s(?P<app_name>\w+)\[\d+\]:\s<(?P<proc_id>\d+)>\s<\w+>\sAP:(?P<ap>[\w:]+)\s<.+?>(?P<message>.*)$'
- drop:
source: 'proc_id'
expression: '341101|326274|326276|341201|404400|404401|541004'
- labels:
app_name:
proc_id:
- output:
source: message
- labeldrop:
- __syslog_message_hostname
expression: 'awc_init_...'Aruba Instant APのsyslogリファレンスに載っていないうるさいログを除外。expression: '^[\d+.]+...は厳密なRFC 3164形式でないので、こちらでパースする必要がある。
drop:で任意のログを除外できる。
Promtail pipeline stages | Grafana Loki documentation
Matching loglines in promtail config pipeline_stage always sets the last custom (template based) label · Issue #7065 · grafana/lokilabeldrop:同じ理由で、ホスト名に西暦が入ってしまうため、除外。
YAMAHA WLX 見出しにジャンプ
- WLX212のsyslogにはタイムスタンプが含まれないため非対応。rsyslogで対応する。
promtail[57985]: level=warn ts=2024-10-22T01:43:04.603767792Z caller=syslogtarget.go:110 msg="error parsing syslog stream" err="expecting a version value in the range 1-999 [col 4]"
module(load="imudp")
input(type="imudp" port="10514")
action(type="omfwd"
target="0.0.0.0"
port="3164"
protocol="udp"
)
table ip nat {
chain prerouting {
type nat hook prerouting priority filter; policy accept;
+ ip saddr 10.0.0.21 udp dport 514 redirect to :10514
udp dport 514 redirect to :3164
}
}
ICTSC2023 予選 問題解説: [SIF] ログが転送できない! | ICTSC Tech Blog
Journald 見出しにジャンプ
systemd-journaldの特定のunit、今回はunboundをpushする。
server:
http_listen_port: 9080
grpc_listen_port: 0
positions:
filename: /tmp/positions.yaml
clients:
- url: http://loki.nuc.home.arpa:3100/loki/api/v1/push
scrape_configs:
- job_name: journal
journal:
json: true
max_age: 12h
path: /var/log/journal
matches: _SYSTEMD_UNIT=unbound.service
labels:
job: systemd-journal
pipeline_stages:
- drop:
expression: '^.*\. (HTTPS|AAAA) IN$'
- json:
expressions:
output: MESSAGE
- output:
source: output
relabel_configs:
- source_labels: ['__journal__hostname']
target_label: 'hostname'
- source_labels: ['__journal__systemd_unit']
target_label: 'unit'
- source_labels: ['__journal_priority_keyword']
target_label: level
url:が名前解決できているか要確認。Unboundのホストが自分でなくルータを参照する構成にしていると、内部ホスト名を解決できなかったりするので、プライマリを自分に向けるなどの工夫が必要かも。- journaldを購読するには、
systemd-journalグループにpromtailを追加する必要がある。
sudo usermod -aG systemd-journal promtail
drop:大抵HTTPS, AAAA, Aが記録されるため、A INのみ記録
drop | Grafana Loki documentationjson: trueresponse-ipのinformなど、一部のログが記録されないのでJSONをパススルーする。しかし、必要なのはログメッセージoutput: MESSAGEのため、出力を上書きsource: outputしている。
Configure Promtail | Grafana Loki documentation
journal Configure Promtail | Grafana Loki documentation
Example Journal Config Configure Promtail | Grafana Loki documentation
Grafana 見出しにジャンプ
インストール 見出しにジャンプ
Start the Grafana server | Grafana documentation
dnf install grafana
systemctl enable grafana-server
systemctl start grafana-server
systemctl status grafana-server
古いブラウザは非対応。ソースコードの変更が必要?
Config Setting to Allow Old Browsers? - Grafana / Configuration - Grafana Labs Community Forums
grafana/.browserslistrc at main · grafana/grafana
DNFでGrafanaを更新すると、grafana-serverが起動しなくなってしまった。Grafanaを編集中だったのが(ファイルロックの兼ね合いで)ダメなのかもしれない。リポジトリに上げておいた何も設定していないgrafana.iniでgot事なき。
failed to parse \"/etc/grafana/grafana.ini\": open /etc/grafana/grafana.ini: no such file or directory
Grafana Service Not Starting - Grafana / Configuration - Grafana Labs Community Forums
Connections 見出しにジャンプ
Data sources 見出しにジャンプ
Lokiを追加
Administration 見出しにジャンプ
[server]
# The http port to use
;http_port = 3000
[security]
# default admin user, created on startup
;admin_user = admin
# default admin password, can be changed before first start of grafana, or in profile settings
;admin_password = admin
設定ファイルにあるようにTCPポート3000番、初期ユーザはadmin, adminでログインできる。
Sign in to Grafana | Grafana documentation
ゲストや誤爆防止ユーザを用意しておくとよいだろう。
Explore 見出しにジャンプ
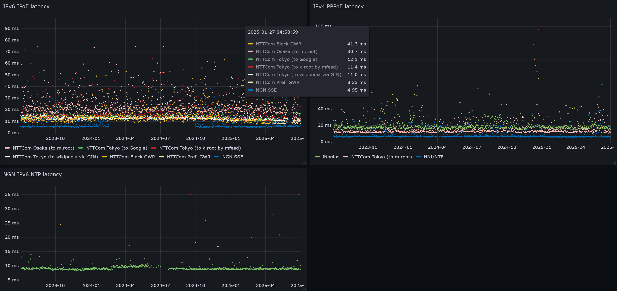
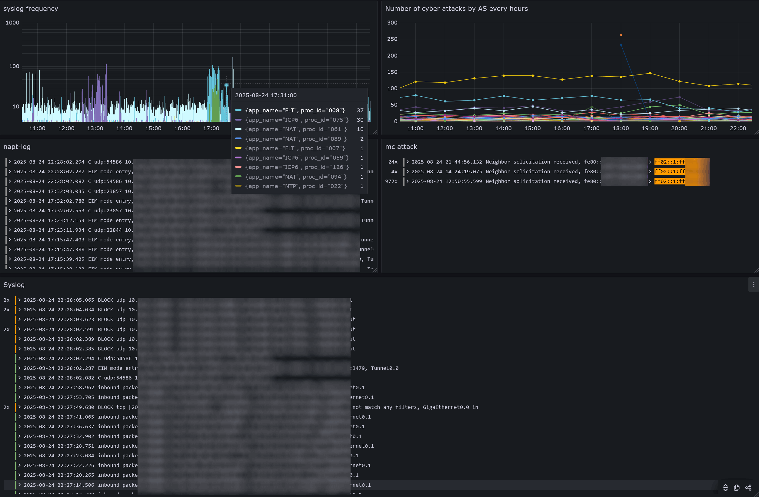
Lokiに蓄積されたログは、GrafanaのExplorerからクエリできる。DashboardsのQuery内容から飛んで使うのが主なユースケースと思う。上図は、IPv6からのサイバー攻撃をSSEで止めてもらったときの、奇妙な周期性を調べたものだ。
Logs volumeはsyslogの可視化に重宝するので、ダッシュボードに欲しいところだ。
‘Logs volume’ like the ‘Explore’ for a normal dashboard panel? - Grafana / Dashboards - Grafana Labs Community Forums
Dashboards 見出しにジャンプ
- Add
- Visualization 新たにダッシュボードを追加する
- Save dashboard ダッシュボードを不揮発性メモリに保存
- Update default time range 選択中の表示範囲でダッシュボードを保存
Default Time Range for Dashboards? - Grafana / Dashboards - Grafana Labs Community Forums - Update default refresh value 選択中の更新間隔でダッシュボードを保存
- Update default time range 選択中の表示範囲でダッシュボードを保存
- ...
- Edit 既存のダッシュボードを編集する
- Explorer ダッシュボードのクエリ内容でLogs Volumeを確認する
- More
- Duplicate 既存のダッシュボードを複製する
Panel 見出しにジャンプ
QueryとTransformの設定が終わったら、最後にVisualizationを選んで可視化する。
Visualizations | Grafana documentation
Time series 見出しにジャンプ
- Queries
{service_name="goflow", direction="in"}sflow-collector.shが収集した、下りのトラフィック量
- Options
- Line Limit
5000
1クエリあたりLine limit 5000件が上限。n時間以上前のデータが消えてしまうと思ったら、単にこの上限に引っ掛かっただけだった。
Logs disappear from Loki after some time - Grafana Loki - Grafana Labs Community Forums
- Line Limit
{service_name="goflow", direction="out"}{service_name="goflow", direction="vlan"}
- Transformations
Transform data | Grafana documentation- Convert field type
Data is missing a number fieldと、VisualizationにLogsとTableしか選べないときに使う。Lokiの仕様で、数値も文字列型のため、Grafanaで型変換が必要。
Convert field type problems - out of a Loki datasource · Issue #63947 · grafana/grafana
- Field
LineasNumber
- Extract fields
- Source
labels - Format
JSON
- Add field from calculation
- Mode
Binary oparation - Oparation
Line 1*factor 1 - Alias
ingress
- Add field from calculation
- Mode
Binary oparation - Oparation
Line 2*factor 2 - Alias
egress
- Add field from calculation
- Mode
Binary oparation - Oparation
Line 2*factor 2 - Alias
localarea
- Filter fields by name
- Identifier
Time,ingress,egress,localarea
- Convert field type
- Visualization: Time series
- Panel options
- Title
sFlow
- Title
- Tooltip
- Tooltip mode
All
tooltipに、グラフ以外のfieldを表示する機能はない。
Column data to tooltip - Grafana / Time Series Panel - Grafana Labs Community Forums
- Tooltip mode
- Axis
- Scale: Symlog
- Linear threshold: 524288 bits (512 Kib)
- Graph styles
- Line interpolation
Smooth - Fill opacity
100 - Show points
Never
- Line interpolation
- Standard options
- Unit
bits/sec(IEC) - Color scheme
Classic palette (by series name)Add field from calculationの名前によって色が変わる。
- Unit
- Panel options
-
Queries
数が大きいNOERRORを上に積み上げ、数が小さいSERVFAILを前面に出して強調(例)したいが、Grafanaでは両立できない。
Bar charts from multiple series, show smaller values in front of larger valuers - Grafana - Grafana Labs Community Forums
回避策として、まずSERVFAILが下に積まれるよう先にクエリし、背面でも表示が潰れないようGraph styleにBarsを選択する。{job="unbound-stats", qtype="svcb"}unbound-stats.shが収集した、IN SVCB(Type 64)クエリ数{job="unbound-stats", qtype="https"}{job="unbound-stats", qtype="aaaa"}{job="unbound-stats", qtype="a"}{job="unbound-stats", rcode="servfail"}{job="unbound-stats", rcode="refused"}{job="unbound-stats", rcode="nxdomain"}{job="unbound-stats", rcode="nodata"}{job="unbound-stats", rcode="noerror"}{job="unbound-stats", latency="median"}応答遅延の50パーセンタイル値total.recursion.time.median
NLnet Labs Documentation - Unbound - unbound-control.8
-
Transformations
- Convert field type
- Field
LineasNumber
-
Visualization: Time series
- Panel options
- Title
QTYPE, RCODE
- Title
- Tooltip
- Tooltip mode
All
- Tooltip mode
- Graph styles
- Style
Bars - Bar width factor
0.3 - Fill opacity
100 - Gradient mode
None - Stack series
Normal積み上げグラフ
- Style
- Standard options
- Min
0レイテンシがゼロ起点になるように - Color scheme
Classic palette
- Min
- Override 1
- Fields returned by query
Query: A - Graph styles > Style
Lines - Graph styles > Gradient mode
Opacity - Standard options > Display name
SVCB - Standard options > Color scheme
Classic palette (by series name)
- Fields returned by query
- Override 2
- Fields returned by query
Query: B - Graph styles > Style
Lines - Graph styles > Gradient mode
Opacity - Standard options > Display name
HTTPS - Standard options > Color scheme
Classic palette (by series name)
- Fields returned by query
- Override 3
- Fields returned by query
Query: C - Graph styles > Style
Lines - Graph styles > Gradient mode
Opacity - Standard options > Display name
AAAA - Standard options > Color scheme
Classic palette (by series name)
- Fields returned by query
- Override 4
- Fields returned by query
Query: D - Graph styles > Style
Lines - Graph styles > Gradient mode
Opacity - Standard options > Display name
A - Standard options > Color scheme
Classic palette (by series name)
- Fields returned by query
- Override 5
- Fields returned by query
Query: E - Standard options > Display name
SERVFAIL
- Fields returned by query
- Override 6
- Fields returned by query
Query: F - Standard options > Display name
REFUSED
- Fields returned by query
- Override 7
- Fields returned by query
Query: G - Standard options > Display name
NXDOMAIN
- Fields returned by query
- Override 8
- Fields returned by query
Query: H - Standard options > Display name
nodata
- Fields returned by query
- Override 9
- Fields returned by query
Query: I - Standard options > Display name
NOERROR
- Fields returned by query
- Override 10
- Fields returned by query
Query: J - Axis > Placement
Right
Learn Grafana: How to use dual axis graphs | Grafana Labs - Graph styles > Style
Lines - Graph styles > Fill opacity
0 - Graph styles > Gradient mode
Scheme - Standard options > Unit
seconds (s) - Standard options > Display name
50%ile latency - Standard options > Color scheme
Green-Yellow-Red (by value)
- Fields returned by query
- Panel options
-
Queries
{job="unbound-stats", cache="rrset"}unbound-stats.shが収集した、DNSキャッシュのRRset数rrset.cache.count{job="unbound-stats", cache="subnet_in_miss"}EDNS Client Subnetキャッシュからの応答数num.query.subnet_cache{job="unbound-stats", cache="miss"}キャッシュミス数total.num.cachemiss{job="unbound-stats", cache="hits_expired"}期限切れキャッシュからの応答数total.num.expired{job="unbound-stats", cache="hits_valid"}キャッシュからの応答数total.num.cachehits
-
Transformations
- Convert field type
- Field
LineasNumber
-
Visualization: Time series
- Panel options
- Title
DNS Cache
- Title
- Tooltip
- Tooltip mode
All
- Tooltip mode
- Graph styles
- Style
Lines - Fill opacity
100 - Gradient mode
Opacity - Stack series
Normal積み上げグラフ
- Style
- Standard options
- Color scheme
Classic palette (by series name)
- Color scheme
- Override 1
- Fields returned by query
Query: A - Axis > Placement
Right - Graph styles > Fill opacity
0 - Standard options > Display name
Cached RRsets
- Fields returned by query
- Override 2
- Fields returned by query
Query: B - Graph styles > Stack series
Offキャッシュミスの内数 - Standard options > Display name
subnet
- Fields returned by query
- Override 3
- Fields returned by query
Query: C - Standard options > Display name
miss
- Fields returned by query
- Override 4
- Fields returned by query
Query: D - Standard options > Display name
expired
- Fields returned by query
- Override 5
- Fields returned by query
Query: E - Standard options > Display name
hits
- Fields returned by query
- Panel options
NOTICEからの特定アクセス行為を可視化する。
-
Queries
sum(count_over_time({proc_id="061", geoip_autonomous_system_number=~"2527|4713"} [$__auto])) by (geoip_autonomous_system_number)NEC IXからのsyslogのうち、NOTICEが使うASの行数をカウント。凡例を分けたい項目をbyに列挙する。
パケットフィルタでなく、NATの破棄ログに記録される点に注意。sum(count_over_time({proc_id="061", geoip_autonomous_system_number="4713"} |~114.156.3.1|153.139.227.11[$__auto]))
脆弱なIoT機器の調査について(10月22日更新) | ICT-ISAC JAPAN
https://whois.nic.ad.jp/cgi-bin/whois_gw?key=153.139.227.112/29sum(count_over_time({proc_id="061", geoip_autonomous_system_number=~"2527|4713"} |~39.110.250.23|118.238.5|150.249.227.1|153.231.2|223.135.152[$__auto])) by (geoip_autonomous_system_number)
IoT機器調査及び利用者への注意喚起の取組「NOTICE」で使用するIPアドレスについて(2021年9月14日更新) | NICT-情報通信研究機構
-
Visualization: Time series
- Panel options
- Title
NOTICE
- Title
- Tooltip
- Tooltip mode
All
- Tooltip mode
- Graph styles
- Style
Bars
- Style
- Standard options
- Display name
AS${__field.labels.geoip_autonomous_system_number}
Configure data links and actions | Grafana documentation - Color scheme
Single color
- Display name
- Override 1
- Fields returned by query
Query: B - Standard options > Display name
ICT-ISAC-NET - Standard options > Color scheme
Single color
- Fields returned by query
- Override 2
- Fields returned by query
Query: C - Standard options > Display name
NICT-IOT-01 ${__series.name} - Standard options > Color scheme
Single color
- Fields returned by query
- Panel options
Bar chart 見出しにジャンプ
- Queries
{proc_id="061", geoip_autonomous_system_organization=~"[0-9]+"}NEC IXからのsyslogのうち、NATの廃棄ログ(IPv4){app_name="FLT", geoip_autonomous_system_organization=~"[0-9]+"}パケットフィルタの拒否ログ(ポート開放したIPv4, リンク解決が成立するIPv6ホスト)
- Transformations
- Extract fields
- Source
labels - Format
JSON
- Group by
1クエリから得た行をGrafana側でラベルごとに集計する機能。
Pie chart from "Group by" transformation - Grafana - Grafana Labs Community Forums
Count unique values from stat query - Grafana / Zabbix - Grafana Labs Community Forums
- Time
CalculateCount-> 値。集計のために使用できれば何でもよい - geoip_country_name
Group by-> 国別
- Sort by
- Field
Time (count) - Reverse: 有効
- Visualization: Bar chart
- Panel options
- Title
Number of attacks by country
- Title
- Bar chart
- X Axis
geoip_country_name - Rotate x-axis tick labels
90 - Bar width
1 - Color by field
Time (count)
- X Axis
- Legend
- Visibility 無効
- Standard options
- Color scheme
Blue-Purple (by value)
- Color scheme
- Panel options
- Queries
{jolokia_host="mc.nuc.home.arpa:8778"}JMX監視
- Transformations
- Convert field type
- Field
LineasNumber
- Visualization: Bar chart
- Panel options
- Title
MSPT
- Title
- Bar chart
- X Axis
Time - X-axis labels minimum spacing
Small - Bar width
1 - Color by field
Line
- X Axis
- Tooltip
- Tooltip mode
Single
- Tooltip mode
- Legend
- Visibility 無効
- Axis
- Scale
Logarithmic - Log base
10
- Scale
- Standard options
- Unit
milliseconds (ms) - Max
50 - Color scheme
Green-Yellow-Red (by value)
- Unit
- Thresholds
- 50
- Show thresholds
As lines
- Panel options
Stat 見出しにジャンプ
- Queries
{label="co2"}as1s-beacon-scanner.shからのCO2計測値
- Transformations
- Convert field type
- Field
LineasNumber
- Visualization: Stat
- Value options
- Show
calculate - Calculation
First
Time seriesやGaugeをDuplicateせず、新規作成した方がよい。Line limitが756辺りを超えると、正しい値が表示されない。 - Fields
Numeric Fields
- Show
- Stat styles
- Text mode
Value and name - Show percent change 有効
- Percent change color mode
Same as Value
- Text mode
- Text size
- Title
32文字を大きくするために、Panel optionsのTitleの代わりに。ただし要Override
- Title
- Standard options
- Thresholds Gaugeに同じ
- Override 1
- Fields returned by query
Query: A - Standard options > Display name
CO2
- Fields returned by query
- Value options
Gauge 見出しにジャンプ
- Queries
{label="celsius_temp"}as1s-beacon-scanner.shからの温度
- Options
- Line Limit
1
- Line Limit
{label="humidity"}相対湿度
- Options
- Line Limit
1
- Line Limit
{label="co2"}CO2
- Options
- Line Limit
1
- Line Limit
{label="volumetric_humidity"}絶対湿度
- Options
- Line Limit
1
- Line Limit
- Transformations
- Convert field type
- Field
LineasNumber
- Visualization: Gauge
-
Panel options
- Title
Thermometer
- Title
-
Gauge
- Show threshold labels 有効
-
Standard options
- Min
0温度, 湿度, 絶対湿度 - Max
40温度, 絶対湿度 - Color scheme
From thresholds (by value)
- Min
-
Override 1
- Fields returned by query
Query: A - Standard options > Unit
Celsius (°C) - Standard options > Display name
Temperature - Thresholds
- 25
- 18
- 0
- Base
- Fields returned by query
-
Override 2
- Fields returned by query
Query: B - Standard options > Unit
Percent (0-100) - Standard options > Max
100 - Standard options > Display name
Humidity - Thresholds
- 65
- 40
- 0
- Base
- Fields returned by query
-
Override 3
- Fields returned by query
Query: C - Standard options > Unit
parts-per-million (ppm) - Standard options > Min
420
地球在住で、酸素の供給に外気を利用しているため、2023年時点の世界平均濃度を基準とした。
【報道発表】(R6.10.28)大気中の主要な温室効果ガスである二酸化炭素、メタン、一酸化二窒素の2023年の世界平均濃度は、いずれも観測史上最高を更新しました。これらの結果は、世界気象機関が10月28日に公表した「温室効果ガス年報第20号」の主要記事で使用されています。https://t.co/68BRDZ1315 pic.twitter.com/fGd76gt63H
— 気象庁 (@JMA_kishou) October 28, 2024- Standard options > Max
1600 - Standard options > Display name
CO2 - Thresholds
1888年 MIT基準を参考にした。
Let's air - Better understand the importance of indoor air renewal in enclosed spaces- 1500
- 1000
- 800
- 600
- 0
- Base
- Fields returned by query
-
Override 4
- Fields returned by query
Query: D - Standard options > Unit
gram per cubic meter (g/m³) - Standard options > Display name
Volumetric Humidity - Thresholds
絶対湿度とインフルエンザ患者数が相関していることから、これを指標に予防を試みる研究に基づく。CDCの見解と異なり、インフルエンザの流行は飛沫感染でなく、飛沫核感染であることを前提としている。
季節性インフルエンザの流行と絶対湿度との関係について - t_volumetric_humidity_211206a.pdf
公衆衛生研究.1999;48(4) - 199948040003.pdf- 17
- 11
- 7
- 0
- Base
- Fields returned by query
-
Pie chart 見出しにジャンプ
- Queries
{proc_id="061"}
- Transformations
Bar chartと同じ - Visualization: Pie chart
- Panel options
- Title
Number of attacks by country
- Title
- Value options
- Show
All values - Limit
100
- Show
- Tooltip
- Tooltip mode
Single
- Tooltip mode
- Legend
- Visibility 有効
- Placement
Right
- Standard options
- Color scheme
Classic palette
- Color scheme
- Panel options
Heatmap 見出しにジャンプ
- Queries
- Data source
Loki - Query options
- Max data points
10 - Interval
30m
Absolute time rangeがLast 6 hoursのとき、[$__auto]で30分毎の集計になる
- Max data points
topk(9999, sum(count_over_time({ip_address="Instant APのIPアドレス", proc_id="326272", channel=~"^[0-9]"}[$__auto])) by (channel))topk(9999, sum(count_over_time({ip_address="Instant APのIPアドレス", proc_id="326272", channel=~"^[0-9]{2}"}[$__auto])) by (channel))topk(9999, sum(count_over_time({ip_address="Instant APのIPアドレス", proc_id="326272", channel=~"^[0-9]{3}"}[$__auto])) by (channel))
Aruba Instant APからのsyslogから、LogQLでchannel毎に行を数える。channelの桁毎にクエリを分けているのは、チャンネル順にソートするため。
- Data source
- Visualization: Heatmap
- Panel options
- Title
Wi-Fi interferers
- Title
- Panel options
Candlestick 見出しにジャンプ
- Queries
{ip_address="Instant APのIPアドレス", proc_id="404402"}
- Transformations
周波数を表現するにあたり、始点を変えられるのがHeatmapかCandlestickしかなかった。- Extract fields
- Source
labels - Format
Auto
- Convert field type
- Field
freqasNumber - Field
bandwidthasNumber
- Add field from calculation
- Mode
Binary oparation - Oparation
bandwidth/2
- Add field from calculation
- Mode
Binary oparation - Oparation
freq+bandwidth / 2
- Add field from calculation
- Mode
Binary oparation - Oparation
freq-bandwidth / 2
- Visualization: Candlestick
- Panel options
- Title
non-wifi interferer
- Title
- Candlestick
- Open
freq - High
freq + bandwidth / 2 - Low
freq - bandwidth / 2 - Close
freq
- Open
- Y Axis
- Unit
kilohertz (kHz)
- Unit
- Panel options
Geomap 見出しにジャンプ
- Queries
{proc_id="061"}
- Transformations
- Extract fields
- Source
labels - Format
JSON
- Convert field type
- Field
geoip_location_latitudeasNumber - Field
geoip_location_longtitudeasNumber
- Visualization: Geomap
- Panel options
- Title
Uninvited Guests
- Title
- Map view
- View
East Asia - Zoom
4
- View
- Map layers
- Layer 2 heatmap
- Layer type
Heatmap
Heatmap layer Geomap | Grafana documentation - Location Mode
Coords - Latitude field
geoip_location_latitude
Longitude fieldgeoip_location_longtitude
Example - Latitude and longitude Geomap | Grafana documentation - Weight values
Fixed value- Value
0.2
- Value
- Radius
8 - Blue
15 - Opacity
0.6 - Display tooltip 有効
- Layer type
- Layer 1 esri-xyz
- Layer type
ArcGIS MapServer - Server instance
World Imagery - Opacity
0.4
- Layer type
- Layer 2 heatmap
- Panel options
Logs 見出しにジャンプ
- Queries
{job="syslog", ip_address="NEC IXのIPアドレス"} | label_format level=severityNEC IXからのsyslogをseverity毎に色分け
- Visualization: Logs
- Panel options
- Title
syslog
- Title
- Logs
- Time 有効
- Unique labels 有効
- Common labels 無効
- Wrap lines 無効
- Prettify JSON 無効
- Enable log details 有効
- Deduplication
Exact - Order
Newest first
- Panel options
Unique Labelsを一行で表示 見出しにジャンプ
@-moz-document url-prefix("http://grafana.nuc.home.arpa:3000/") {
.css-1rohcrt {
flex-wrap: nowrap !important;
}
}
Alerting 見出しにジャンプ
Grafanaによるクエリ結果を元に、メールやWebhookで通知を飛ばせる。
Alert rulesで通知条件を、Contact pointsで通知先と本文を定義する。
Alert rules 見出しにジャンプ
- Enter alert rule name
NameCO2が1000ppmを超えた - Define query and alert condition
Loki
count_over_time({label="co2"} |~[0-9]{4}[$__auto])
LokiをData Sourceに使うと、got error: input data must be a wide series but got type long (input refid)といったエラーが出る。
Alert queries fail with "input data must be wide series but got type not (input refid)" · Issue #46429 · grafana/grafana
値を比較するのではなく、LogQLを使用してクエリに該当する行数をカウントする使い方をすればよい。- Alert condition WHEN QUERY IS ABOVE 0
- Add folder and labels
Folderhoge - Set evaluation behavior
Evaluation group and intervalhoge
Pending period5m- Configure no data and error handling
Alert state if no data or all values are nullNormal
- Configure no data and error handling
- Configure notifications
Contact point<Contact point> - Configure notification message
| 1. alert rule name | 2. query and alert condition | 解説 |
|---|---|---|
| SpO2の低下 | count_over_time({oura="daily_spo2"} |~ `average=9[0-7]` [$__auto]) |
Oura APIに、普段より低いSpO2 90以上97以下が記録されている。調子が悪いかもしれないので気を付けよう。 |
| CO2が1000ppmを超えた | count_over_time({label="co2"} |~ `[0-9]{4}` [$__auto]) |
as1s-beacon-scanner.shからのCO2計測値が4桁になったので、ドアを開けて換気をしよう。 |
| Minecraftサーバの休止が解除された | count_over_time({jolokia_host="mc.home.arpa:8778"} |~ `^([3-9]|[1-9]{2})\.` [$__auto]) |
JMX監視で高いMSPTが記録されたので、一緒に遊びましょう。 |
| EIMモードNAPTの使用 | count_over_time({app_name="NAT", proc_id="094"} [$__auto]) |
NEC IXからのsyslogによると、 |
| RAのValid Lifetimeが変化した | count_over_time({job="syslog", proc_id="126", valid_lifetime!="2592000"}[$__auto]) |
NEC IXからのsyslogによると、SSEからのRAのValid Lifetimeが変化した。プレフィクスが変更されるかもしれない。 |
| サイバー攻撃を歓迎した | count_over_time({job="syslog", app_name="FLT", dport="1234"}[$__auto]) |
NEC IXからのsyslogによると、開放されたIPv4ポート宛の通信を拒否した。正規の通信が弾かれていないか。 |
| サイバー攻撃を歓迎しなかった | count_over_time({app_name="ICP6", proc_id="075"} |= `ff02::1:ff12:3456`[$__auto]) |
NEC IXからのsyslogによると、既にIPv6アドレスが変わっているためNGNが攻撃を緩和した。サービス拒否(DoS)を免れたか。 |
| Wi-Fi新規接続 | count_over_time({proc_id="501199"}[$__auto]) |
Aruba Instant APからのsyslogによると、新たにSTAが接続したが、正規か? |
| Wi-Fiチャネル干渉 | count_over_time({proc_id="326272", channel="52"}[$__auto]) |
Aruba Instant APからのsyslogによると、使用するチャネル52への干渉があったが、避ける必要があるか。 |
Contact points 見出しにジャンプ
DiscordのWebhookを設定する例
How to proper template messages on Grafana 8.3 New Alert Manager - Grafana / Alerting - Grafana Labs Community Forums
How To Use Alert Message Templates in Grafana - Grafana / Alerting - Grafana Labs Community Forums
- Name
Discord #grafana- Integration
Discord - Webhook URL
Discordから貼り付け - Optional Discord settings
- Title
Template: default.title - Message Content
{{ }}
- Title
- Notification settings
- Disable resolved message 有効
Firingのみ通知し、Resolvedを通知しない
- Disable resolved message 有効
- Integration